近日,国家电投集团正式揭晓2025年度管理创新成果获奖名单。
在集团安环部、科数部指导下,由电投数科、朗坤智慧承建的发电企业“工业互联网+安全生产”平台创新与应用实践,在189项参评成果中脱颖而出,以榜首之姿荣膺“一等奖”。

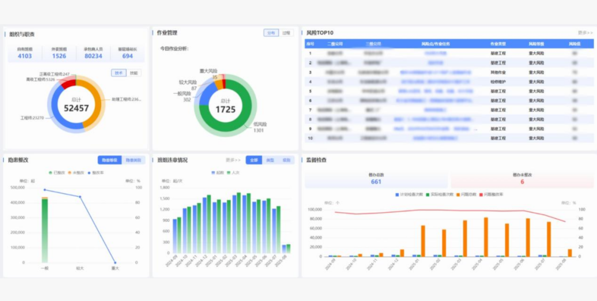
▲工业互联网+安全生产平台驾驶舱展示图
“2+3+4+5”服务体系:“穿透式”管控集团安全生产
国家电投集团高瞻远瞩,锚定数字赋能提升本质安全水平目标,将“2+3+4+5”服务体系,作为推进“工业互联网 + 安全生产平台”建设应用的关键抓手。
何为“2+3+4+5”?
以“流程+数据”双轮驱动,用流程管人,用数据决策,提供“两个支撑”;通过云侧智汇、边侧智能、端侧智控,搭建“三层应用”;贯穿项目建设到运营全过程,涵盖集团-二级单位-三级单位-场站-班组全组织,聚焦人机环管全要素,以高价值创造赋能全用户,实现“四个全面覆盖”;最终培育出统一合规管控体系、人员自主安全能力、团队互助共享文化、组织协同高效治理、风险精准智能管控“五项新型能力”。
目前,平台已在集团42家生产型二级单位全面应用,纳管594家基层单位、5604个班组,注册用户18万人(其中承包商人员7.83万人),初步形成“一个体系、一套标准、一个平台”的安全生产穿透式管理格局。
激活班组“细胞”:筑牢安全“根基”
在安全生产“最后一公里”管理上,智慧班组似数智春风,拂遍集团各角落。
“过去,我们在班组风险辨识上缺指导、少监管,班前(后)会开展也不够规范,工作常常落实不到位。”一位组长感叹说,“现在,智慧班组巧妙地把现场作业风险、隐患排查、安全培训、经验反馈等业务,融入到‘三会一活动’中,像智能‘大脑’一样,自动推送相关任务及问题。通过准入授权与工作思路的‘加法’运算,以及基层业务的‘减法’优化,让我们工作效率翻倍,强度减半。”
此外,智慧班组还搭建了从三级单位到集团公司的多层级评比“大擂台”,激励各班组在自我评价与对标管理中不断进步。优秀课程持续储备、更新,形成一个源源不断的“知识充电站”,员工可随时随地参加教育培训、模拟答题和在线考试。
严把承包商“四道关口”:从“事后诸葛”到“先知先觉”
承包商事故频发,一直是安全管理领域的“痛处”。国家电投平台借鉴杜邦先进经验,坚持“选择好”与“管理好”两手抓。
严把“准入关”。招标阶段,明确承包商的资质、人员等硬性条件,从源头上筛选出靠谱的合作伙伴。
严控“选择关”。选定承包商后,严格审核其准入和开工许可,不让“问题选手”混进来。
严守“使用关”。将承包商纳入班组统一管理,建立人员定期教育培训赋码机制(初时给员工赋“黑码”,学时达标赋“黄码”,考试合格时赋“绿码”),还有定期监督检查,确保他们与集团员工同等遵守安全规定。
严管“评价关”。建立动态评价和黑名单制度,持续跟踪考核承包商的安全表现,不合格者直接亮“红牌”。
风险管控、隐患排查“防护网”:“双重预防”落地见效
平台上线以来,上报隐患274,565条,隐患整改率达到97.63%。
系统很“聪明”,建立了作业、设备、环保、职业健康等多个领域的风险数据库,还和两票、班前会等业务无缝对接,能自动生成各级组织的风险清单和风险TOP榜单。这样一来,风险管控、隐患排查有章可循、有径可依。
平台项目负责人介绍:“这种经验共享机制特别有用。横向能和其他同行、同类型设备、相似隐患的处理方法比一比,看看人家是怎么解决的;纵向能深入分析隐患产生的原因,从根儿上解决隐患排查分级分类不清晰、报送不及时、闭环跟踪难这些问题。”
另外,系统还构建了完善的作业安全管控体系。风险辨识之后,作业任务就会自动被纳入管控范围。而且,多种作业安全管控手段都能在移动APP上操作,就像给员工配了个贴心的“安全小秘书”,随时提醒、随时管控,确保安全措施精准到位。
同时,管控记录会自动保存归档,形成作业过程管控档案,作业情况一目了然。每项作业还有专属二维码,扫一扫就能知道作业状态和相关情况。这一系列措施让企业隐患自查、自改、自报的管理机制更加完善,确保每个员工都能切实担起隐患排查治理和防控的责任。
国家电投“工业互联网 + 安全生产”平台的成功实践,展示了集团在管理优化方面的卓越成就,更体现了其对可持续发展和社会责任的深刻理解与积极担当。朗坤智慧将持续发挥数智化技术与经验优势,深化人工智能在工业产业的应用场景,为国家电投集团战略落地和高质量发展贡献更多智慧与力量。